气动控制阀常见故障分析和解决办法知识分享
WHY-Q系列气动控制阀常见故障分析和解决办法知识分享
企业运用自动化控制代替人工操作,能有效的提高系统运行的安全性、稳定性和精确性。
一个完整的PLC控制系统是比较复杂的,工程师需要掌握各种不同的技能,以保障系统的正常运行。
在自动控制系统中,当气动控制阀出现故障时,我们应该如何快速排查故障,并找到对应的解决办法。
由于不同厂家内部结构有差异,特别是XCC-BA系列定位器,出现故障时建议联系原厂家指导处理。本文是以江南官方站网页版_江南(中国)WHY-Q系列气动波纹管控制阀为例,仅供参考学习。
一、自动控制基本概念和工作原理
需要深入透彻的分析故障,一定要对它的控制概念和工作原理有基本的了解,以后遇到问题时,才能快速定位故障,并针对性解决。
1、自动控制概念所指的范围很广:
被控介质可以是蒸汽、水、空气、电流、油。
被控条件可以是温度、压力、湿度、液位或流量。
被控设备可以是阀、节流阀、泵或风机。
江南官方站网页版_江南(中国)执行器通常按照驱动能源划分为:电动、气动、电气。
测量元件可以是:
控温度时配置:温度感应器+温度控制器
控压力时配置:压力变送器+压力控制器
控液位时配置:液位感应器+液位控制器
还有湿度感应器或流量感应器等。
测量的关键是被控变量的实际值,与期望值相比较,用这个偏差来纠正系统的响应,执行调节控制,简称PID控制。

2、控制系统基本组成和工作原理
本文举例是以控制阀作为被控设备,温度作为被控条件,温度感应器作为测量元件,气动执行器作为被控元件构成。
如下图

工作原理:
1)、测量元件(感应器/PT100)将测量到的实际温度值传递至控制器。
2)、控制器接受来自感应器的信号,并与设定点的期望温度相比较,温差的大小决定了调节变量。控制器根据调节变量,输出4~20m信号到控制阀定位器。
3)、XCC-BA系列定位器再向气动执行器发出命令,WHY-Q系列气动头内的多弹簧和橡胶膜片,通过收缩和扩张,带动阀杆上下动作,决定阀瓣和阀座的流通面积,从而达到比例调节流量的作用。
如下剖面图

应用举例:
把常温20℃的冷水,通过换热器加热升温至120℃并恒温。
在升温阶段,温度感应器测量到实际温度值100℃,把信号传递至温度控制器。
由于控制器设定期望值是120℃,通过实际值与期望值相比较,发现温差并未达到期望值,输出较强的4~20m信号到控制阀定位器。
当实际温度与目标温度快接近时,输出的信号则相应变弱。当升温结束,在恒温阶段时,控制阀连续比例微调节。
如下图:

4~20mA信号与阀门行程开度相对应,从而控制阀门蒸汽流量的大小。
4~20mA信号与阀门相对开度:

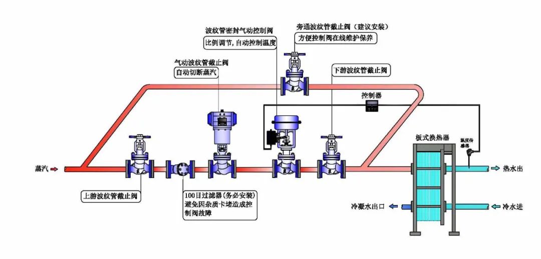
二、WHY-Q系列气动控制阀安装和注意事项
1、WHY-Q系列控制阀前建议安装100目过滤器抵挡杂质。特别是新焊管道,需吹扫或清理干净杂质。
如下标准布置图

2、XCC-BA系列定位器属于精密仪器,压缩空气须做好除水除油除杂质后,方可接入定位器。
进汽前端配有空气过滤和调压阀,需把气源压力调到0.25~0.3MPa为佳。
压力不足会导致阀门开启缓慢或无法100%全开。压力若超过O.3MPa以上,则容易损坏定位器和气动头。

3、WHY-Q系列控制阀不管是控温或控压,都是通过电流4~20mA作为控制信号,来驱动定位器工作。
因此,上游输出端无论是PLC控制系统、还是单独的控制器、或者是手动信号发生器,都需要输出与之相匹配的、正确的4~20mA信号。
才能接入定位器接线盘,并且根据接线盘各端子正确接线。

4、WHY-Q系列控制阀出厂时行程零点已调整好并锁紧,不要随意去调动行程螺母,否则将会影响控制阀不能正常使用。
若运输中有激烈碰撞,零点才有可能会产生微小偏移。
一般只需要调整一下零点螺母,如偏差过大才需要进行行程整定。
较对方法如下:
输入4mA信号,刻度尺指示在“全关”位置。
输入20mA信号,刻度尺指示在“全开”位置。
输出压力表显示压力,会根据不同的输入信号值,在0~0.3MPa内动态变化。阀门只要能全关或全开即可正常使用。
在控制阀正式调试使用前,请确保上述4步基本工作已做好。

三、WHY-Q系列气动控制阀常见故障和解决办法
1、如何检测4~20mA信号是否正确
定位器阻抗为250欧姆,因此要求4-20mA控制信号,须满足可接负载大于250欧姆负载。
如果控制信号可接负载低于250欧姆,则会引起供给控制阀无法正常工作,即阀门无法全部开启,也会造成控制器过载烧毁控制器。
信号检测方法:
当确认控制信号及气源压力均无误后,请按照图示的接线方式接好。
如下接线图

万用表请用DCA20OmA电流档与控制信号,串联接入定位器控制信号接入端,并将控制信号值设定为20mA。
如果此时电流表显示的电流值,也是20mA则可正常控制。
如果万用表显示电流值远低于20mA,则表明控制信号不满足定位器要求,驱动不了定位器正常工作。
2、控制阀XCC-BA系列定位器零点漂移的调整方法
由于运输、使用过程中产生震动或受其它因素影响,气动控制阀可能会出现零点漂移的现象。
如何判断零点是否漂移?
故障表现:
当输入4mA信号时,阀门未能关闭。又或者输入20mA信号时,阀门不能100%全部开启。此时,需要重新调整零点。
如何正确调节零点呢?
确认气源压力在0.3MPa后,如果出现定位器输入信号为4mA时,阀门未能完全关闭,则表明零点过高。
以此为例具体调节方法如下:
打开定位器盖子,请缓慢逆时针转动零点调整螺栓小齿轮A,缓慢微调,让指针B 往刻度C 的“-”向移动一点点。
如果出现定位器输入信号为20mA时,阀门未能完全开启,则表明零点偏低,调节方法则相反。
如下图:

使其同时满足如下条件:
1)给4mA信号时,压力表D显示为0,阀门关闭。
2)给4.5~4.7mA 信号时,压力表D 指针开始摆动。
3)给12mA信号时,阀门开度为50%。
4)给20mA信号时,压力表D显示为0.3MPa,阀门100%全开。
观察阀门开度,请看阀杆上指针处于刻度尺上的位置。
如下图:

3、控制阀XCC-BA系列定位器故障排除说明
当定位器出现异常时,请依照此说明由易到难进行排除。定位器是属于精密仪器,建议在原厂家指导下操作。
第一步操作
故障表现:
当定位器出现接通压缩空气后,阀门直接全开或全关。
阀门全开故障时,定位器上的压力表G的压力值,直接与定位器前调压表压力值0.3MPa一样,改变4~20mA输入信号值,控制阀依然为全开状态。
处理方法:
请先用手轻轻左右拨动下图示”1”处的拨块。
正常情况下在没有控制信号时,拨动”1”处的拨块,阀门会执行开关动作,看看是否能复位。
如果阀门能全开或全关,也能判断阀杆上下活动正常。
如下图红框位置

如果拨动拨块数次后,阀门可以正常开启及关闭,则表明故障排除可正常使用。如果故障依然没有解决,请执行下述的第二步操作。
第二步操作
当执行完第一步操作,依然无法排除故障时。
请先将压缩空气断开后,用十字螺丝刀拆下”D”处的小十字螺丝,然后拧出”C”处的一字螺丝。
如下图红框部位

然后用XCC-BA系列定位器盖子里边,用透明胶粘着的一根细钢丝,通一下轴向的阻尼孔。
如下图

确认通好此小孔后,将此一字螺丝装回”C”处,并将十字螺丝”D”锁回。
重新接回压缩空气,用手轻轻左右拨动”1”处的拨块,看定位器能否正常工作。
如果此时阀门,已经可以通过拨块“1”的左右拨动,可正常开启及关闭则故障排除。
请特别注意下图中红色标志的”M”处一字螺丝,千万不要去动,否则会造成极大的麻烦。
如下图红圈处不要动

如果进行了上述两步操作,依然没有解除故障,请依下述执行第三步操作。
第三步操作
进行了第一及第二步操作后,依然无法解除故障。
此时请先将给定位器前端的压缩空气断开,用十字螺丝刀拆下图中”A”处放大器的4颗螺丝。
在取出放大器时,请注意保护好”B”处的弹簧。
如下图红圈处

也要注意保护好,放大器背面的下图中”2”处的5个黑色密封垫。
如下图

然后稍微松开下图中”4”处的4个十字螺丝,松开即可,不用完全松完。
然后用手左右推动”3”处的推杆,使推杆可以左右移动后,将”4”处的4颗十字螺丝重新锁紧。
如下图

如果松开”4”处的4颗螺丝后,依然无法推动”3”处推杆时,请将螺丝全部松开,将放大器拆开成下图所示的3大组件。
请注意拆这三部分时,注意不可大力撕扯”6”处的膜片。
如下图

然后用干净的气源,清理干净三大件的内腔和”5”处两个孔内的水份等杂质。
清理干净后将放大器组件,重新装回并锁紧4个十字螺丝。锁紧螺丝时请注意调整一下位置,保证推杆可以左右推动即可。
重新将放大器组件装回定位器内的原位置,并将”B”处的弹簧装回。锁紧固定放大器的4颗十字螺丝后,将压缩空气接回。
如果此时阀门已经可以通过拨块”1”的左右拨动,可正常开启及关闭则故障排除。
如果经过上述三步依然无法处理,可以考虑把定位器返厂检测或直接更换新的。
值得提醒的是,进行了上述操作使控制阀能正常控制后,有可能会出现零点漂移的现象,需要重新调整零点即可。
XCC-BA系列定位器出现故障,导致定位无法正常控制阀门启闭,大部分原因是给定位器供气的压缩空气中,有水分或杂质进入所致。
建议在压缩空气管路前端,加装专门的压缩空气滤清器,将压缩空气中的水份、油份、杂质过滤干净后,再供给控制阀。
4、WZM系列气动执行机构故障
气动头内部主要部件是多弹簧和橡胶膜片。橡胶膜片是易损件,正常寿命3~5年。
如果膜片破损,可以明显看到气体,从气动头顶部的排汽孔泄漏,此时只需要更换新膜片即可。
若短时间内膜片经常破损,一方面需更换更耐用的膜片,另一方面需要注意气源不要超压使用。
如下图

5、阀体部位故障
1)、阀杆上下活动反应迟缓,或被卡住。
故障表现:
阀门开启缓慢,或者不能全开或全关。在确认过气源压力、行程零点、XCC-BA系列定位器、WZM系列气动执行机构均无故障。
一般这种情况多数发生在阀杆外密封是采用填料式,由于填料与阀杆有摩擦阻力,如果阀杆不够光洁或有磨损,都会导致阀杆上下活动不顺畅。
由于这是结构不完善带来的故障,建议选择用波纹管外密封的控制阀,例如维远的控制阀,都是采用波纹管作为外密封。
波纹管对比填料式的优势是:
零泄漏零维护。阀杆无填料的摩擦阻力,动作反应更灵敏,控制稳定精度高、无滞后现象。
如下图

2)、阀瓣和阀座磨损严重
故障表现:
阀瓣和阀座若磨损严重,当控制超温后,阀门需要执行关小或完全切断时,由于主阀关紧贴合不到位。一旦有泄漏,控制精度不准,偏差大。
由于这是结构不完善带来的故障,建议选择用内密封面更优势的产品,例如维远的控制阀有三大优势,可以更好确保内密封面寿命长久。
优势1、
江南官方站网页版_江南(中国)阀瓣和阀座均堆焊耐冲蚀、耐磨损、高硬度的司太立硬质合金,并抛光研磨成镜面,确保内密封寿命长。
优势2、
江南官方站网页版_江南(中国)采用冷压嵌入的独立阀座,接触面可以高精度加工,像镜子的表面一样光洁平整,确保接触面高度配合。
如下图

而普通阀门,是从阀体加工一个台阶称作阀座,不方便做精加工,粗糙的密封面,寿命很短就内漏。
优势3、
江南官方站网页版_江南(中国)控制阀采用曲面分流阀瓣,完全切断时采用平面密封。当高速蒸汽流经节流口时,蒸汽会沿着曲面的切线方向流动,而不是直接冲蚀密封面,更好的保护了密封面寿命长。
如下图

普通阀门一般采用锥面密封,无法避免这种节流时严重的冲蚀和汽蚀的破坏。